Live Preview
Log in and see a working demo of GlassFlow running on a GPC cluster demo.glassflow.dev . You will see a demo version of the GlassFlow UI with a few pipelines running.

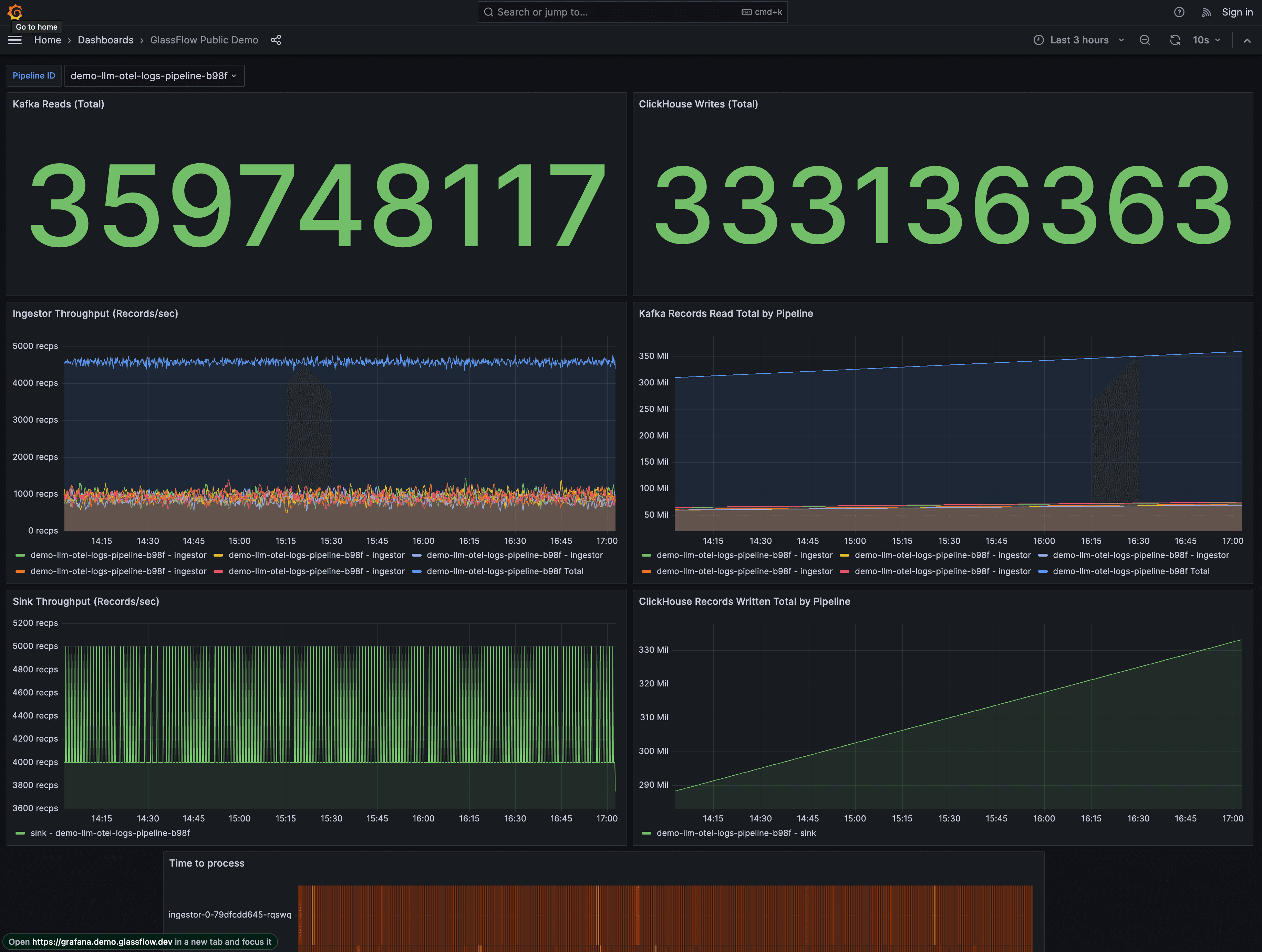
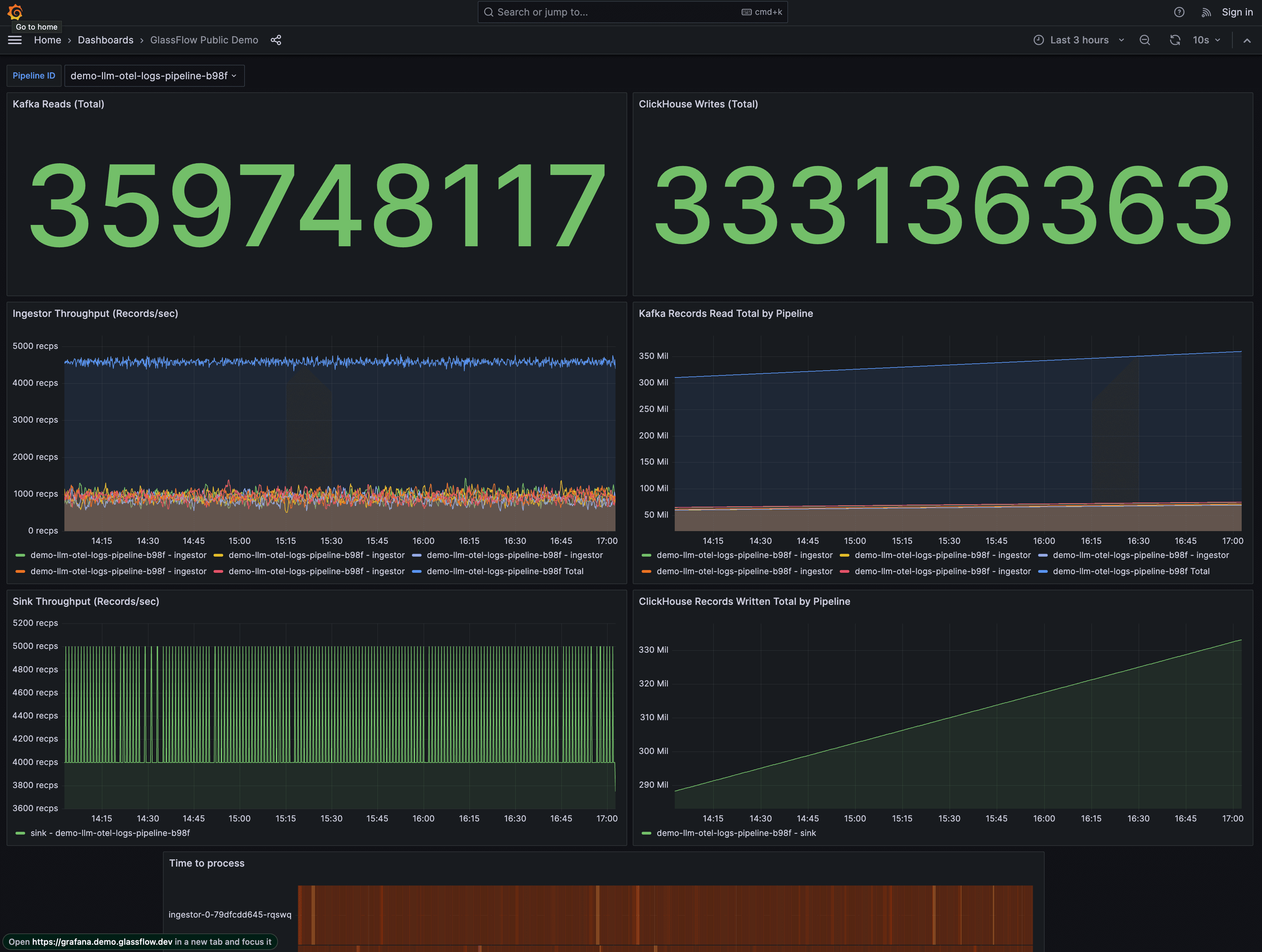
From the pipeline details page, you can access a Grafana dashboard that shows real-time metrics of the pipeline.

GlassFlow Pipeline showing real-time streaming from Kafka through GlassFlow to ClickHouse
Next Steps
Ready to get started? Check out these resources:
- Installation - Install GlassFlow
- Usage Guide - Learn how to build your first pipeline
- Support - Get help and find answers to common questions
Want to Learn More?
If you’re interested in learning more about GlassFlow or would like to explore our managed version, we’d love to hear from you! Our team of experts is ready to:
- Answer your technical questions
- Discuss your specific use cases
- Provide a tailored demo for your tech stack
- Help you get started with GlassFlow
Book a 1:1 call with us - no fluff, no enterprise sales cycle. Just 30 minutes of focused discussion on what matters to you.
Last updated on